DWH Pipeline Manager
Data Engineering Airflow ClickHouse

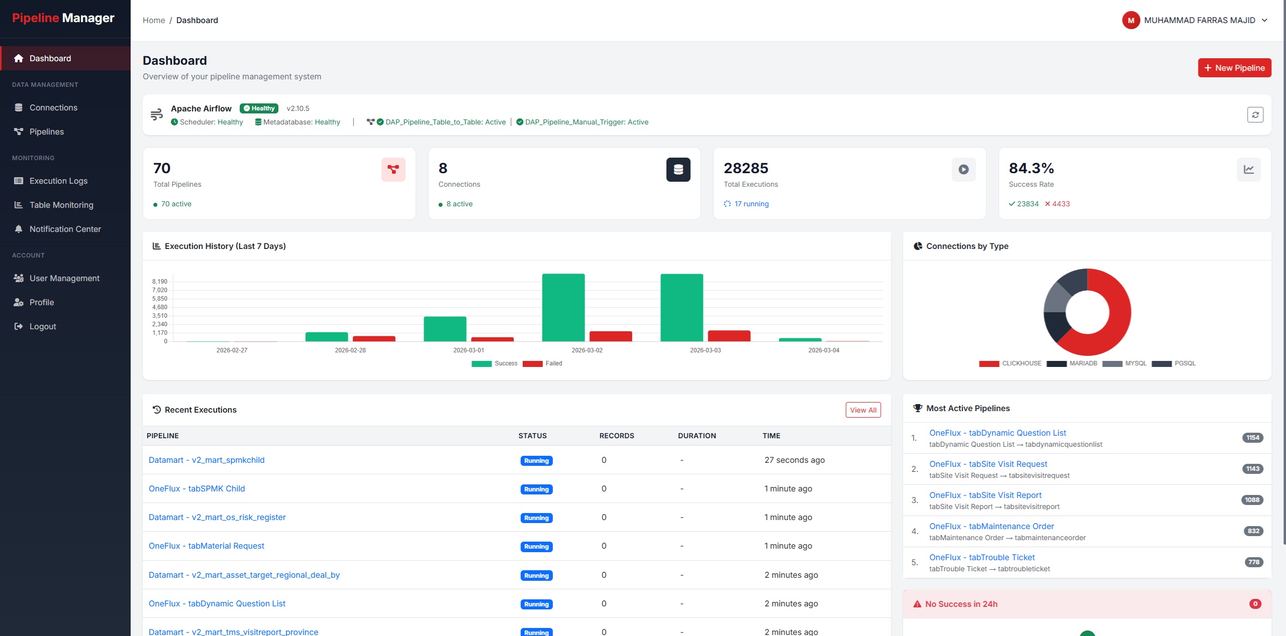
DWH Pipeline Manager

Platform manajemen pipeline data warehouse enterprise yang mengorkestrasikan aliran data secara end-to-end, mulai dari berbagai data source hingga ke lakehouse dan datamart dengan monitoring real-time.

API Manager Mitratel
REST API Laravel PostgreSQL

API Manager Mitratel

Sistem manajemen API terpusat untuk Mitratel yang menangani autentikasi, logging, rate limiting, serta monitoring penggunaan API secara komprehensif dan real-time.

Inhouse App Mitratel
Laravel Full Stack Enterprise

Inhouse App Mitratel

Aplikasi enterprise internal Mitratel yang dirancang untuk mendukung kegiatan operasional seluruh unit bisnis, mencakup workflow automation, reporting, dan integrasi antar departemen.

Lihat Semua Repository

Kunjungi profil GitHub saya untuk melihat semua repository, kontribusi open source, dan proyek lainnya.

Visit GitHub Profile